
|
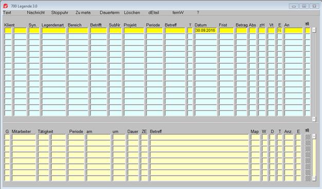
Klient: |
Klient teilt sich auf in Kanzleinummer- und Klientennummernfeld. Sind die in der Legende eingetragenen Aktivitäten vollständig abgeschlossen, können diese Felder nur mehr vom Legendenadministrator überschrieben werden. Auch Legenden, wo mindestens ein Termin erledigt ist, können nur von dem in der Maske 7998 Legendeneinstellungen definierten Legendenadministrator geändert werden, da der erledigte Terminsatz bereits in die Leistungserfassung übernommen wurde. |
|
|
|
|
Syn: |
In diesem Feld wird das Personensynonym des Klienten angezeigt. (Mit F6 kann man den Ausschnitt in ganzer Länge anschauen) |
|
|
|
|
Legendenart: |
Die Legendenart ist die zentrale Steuerstelle dieser Maske. Je nach Auswahl werden die verschiedensten Automatismen abgerufen. Die genaue Erläuterung ist in der Maske 7900 Legendenart nachzulesen. Mit F8 können die im IGEL angelegten Legendenarten ausgewählt werden. |
|
|
|
|
Bereich: |
das Feld und das nächste Feld Betrifft sind nur aktiv, wenn das Modul „Mischen“ verwendet wird. Anhand der Auswahl mit F8 bekommt man die Daten z.B. Bezugspersonen als Ansprechpartner oder Institute für Briefe ans Finanzamt, usw. |
|
|
|
|
Betrifft: |
In diesem Feld können Bezugspersonen des Klienten hinterlegt werden, dazu muss aber das Feld Bereich ausgefüllt werden. Beispiel: Posteingang eines Briefes vom Kunden, an diesen Mitarbeiter adressiert. Beide Felder Bereich und Betrifft sind nur aktiv, wenn das Modul Mischen im Einsatz ist, siehe Kapitel 4.2.4. |
|
|
|
|
Periode: |
Die Periode wird durch die Legendenart gesteuert. J = Jahresperiode (JJ) M = Monatsperiode (JJMM) N = keine Periode. |
|
Betreff: |
Der Betreff ist ein frei zu bestimmender Text. Ist im Terminblock kein Text erfasst wird in allen Auswertungen und Masken der Legendentext als Termintext angezeigt. Der Text aus diesem Feld ist in den Masken 1/702, 1/720 und 1/752 (im 3. Block der Maske) jeweils im Feld Betreff ersichtlich. Dieses Feld kann mit F6 vergrößert werden. Änderung des Betreffs von erledigten Datensätzen ist nicht möglich. Der Betreff wird zusätzlich in einer eigenen Zeile gezeigt.
|
|
|
|
|
T: |
Textsystem Wurde zur Legende ein Dokument erfasst oder gescannt, wird in diesem Feld der Pfad, wo das Dokument abgespeichert wurde, angezeigt. |
|
Datum: |
Datum für Post Ein- und -Ausgang oder allgemeines Legendendatum |
|
|
Wenn in der Legendenart eine Frist definiert ist, wird dieses Legendendatum hinzugezählt. |
|
|
|
|
Betrag: |
Betragsfeld, In der Maske 7900 Legendenart kann gesteuert werden, ob ein Betrag eingegeben werden muss. |
|
|
|
|
Abs: |
240stelliges freies Absenderfeld |
|
|
|
|
zH: |
Kurzcode des Mitarbeiters, an den dieses Schriftstück gerichtet ist. |
|
|
|
|
Vt: |
Normiertes Postverteilerfeld |
|
|
(Postverteiler müssen vorher angelegt sein). |
|
|
|
|
E: |
Kennzeichen, ob ein offener Termin an dieser Legende hängt: erledigt J/N. Sortiert wird in der Maske 700 nach dem Feld E(rledigt). Zuerst werden die Datensätze die noch offen sind (N) angezeigt, und anschließend die erledigten Datensätze (J), die dann wiederum nach Datum sortiert sind.
|
Wird eine Legende erfasst, kann in der Menüleiste ein Textsystem ausgewählt werden, unter dem dann das gewünschte Dokument geschrieben werden kann.
Wird eine Legende abgefragt und existiert bereits ein Dokument, wird dieses bei Anwahl von "Textsysteme" sofort angezeigt. Siehe dazu Kapitel 4.2.5.
Folgende Systeme stehen zur Verfügung:

Bei der Eingabe der Legendenart wird überprüft, ob diese nur einmal pro Klient vorkommen darf. Ist diese Legendenart eine Meta-Legendenart, wird ein Hilfsfenster geöffnet, in dem die nachfolgende Vorgangsweise beschrieben steht:

Wird die Metalegendenfunktion angesprochen, ist nach der Legendeneingabe Satz Einfügen (F9) und Speichern (F12) zu betätigen.
Soll die Metalegendenfunktion nicht angesprochen werden, ist nur Speichern (F12) oder Nächster Block Bildab zu betätigen.
Mit diesen beiden Funktionstasten wird, wenn in der Legendenart definiert, die automatische Aktivitätserzeugung gestartet. Alle Aktivitäten erscheinen dann im unteren Block. Mit Detail (F8) kann in die ausführliche Darstellung (Maske 702 Legenden lang) verzweigt werden.
Die genaue Beschreibung der Meta-Legenden-Funktion finden Sie im Kapitel Meta-Legenden.

|
Terminblock: |
Im unteren Block, dem Terminblock, können der Legende Tätigkeiten zugeordnet werden. Diese sind Teil des Terminkalenders und werden, sobald sie erledigt sind, in die Zeiterfassung und damit in die Honorarverrechnung übernommen. |