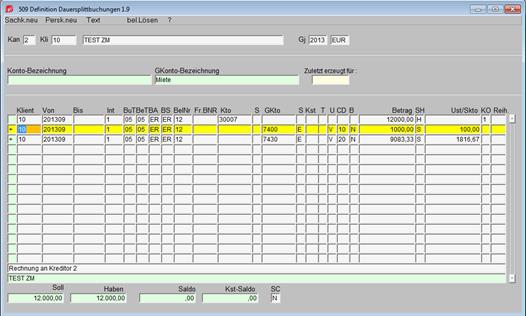
Die Definition der Dauersplittbuchungen erfolgt in der Maske 2/509.

Diese Maske ist vom Layout und der Funktionalitäten an die Maske 2/502 angepasst.
Im oberen Block wird der Konzernklient (bzw. der Klient selbst, wenn er zu keinem Konzern gehört) eingegeben.
|
Klient |
Klient |
|
Von |
JJJJMM, Eingabe ab wann die Buchungen gelten, d.h. ab wann sie erzeugt werden sollen |
|
Bis |
JJJJMM, Eingabe bis wann die Buchungen gelten, d.h. bis wann sie erzeugt werden sollen |
|
Int |
Intervall der Erzeugung der Buchungen: 1 = monatlich, 12 = jährlich, ... |
|
BuT |
Buchungsdatum: L = letzter Tag des zu erzeugenden Monats |
|
BeT |
Belegdatum: L = letzter Tag des zu erzeugenden Monats |
|
BA |
Buchungsart |
|
BS |
Buchungssymbol |
|
BelNr |
Belegnummer (kann bei der Überleitung neu vergeben werden) |
|
Fr.BNR |
Fremdbelegnummer |
|
Kto |
Konto |
|
S |
Kennzeichen Sammel- oder Einzelbuchung am Konto |
|
GKto |
Gegenkonto |
|
S |
Kennzeichen Sammel- oder Einzelbuchung am Gegenkonto |
|
Kst |
Kostenstelle |
|
T |
Kostenträger |
|
U |
Kennzeichen Umsatzsteuer oder Vorsteuer |
|
CD |
Umsatzsteuer-Code |
|
B |
Kennzeichen Brutto/Netto |
|
Betrag |
Betrag |
|
SH |
Kennzeichen Soll/ Haben |
|
Ust/Skto |
Umsatzsteuerbetrag |
|
KO |
Kondition |
|
Reih. |
Reihung |
Im Blockmenü dieser Maske befinden sich, wie in der Buchungsmaske 2/502, die Verzweigungen zur Anlage von Sach- und Personenkonten, Text und Beleg lösen.